Why the Knowledge Object State matters in OpenCTI—and how to use it effectively
In today’s rapidly shifting threat landscape, one of the most challenging tasks is managing the lifecycle of threat intelligence information in a structured, trustworthy manner. Security teams are inundated daily with indicators, threat actor profiles, and vulnerability exploits. Not all of these data points are of equal relevance or reliability at every stage of their lifecycle.
This is where OpenCTI’s concept of the Knowledge object state plays a pivotal role. By using the “state” field effectively, analysts can consistently classify, track, and prioritize information, ensuring that every piece of intelligence is utilized at the right time and in the right context.
What is the Knowledge Object State in OpenCTI?
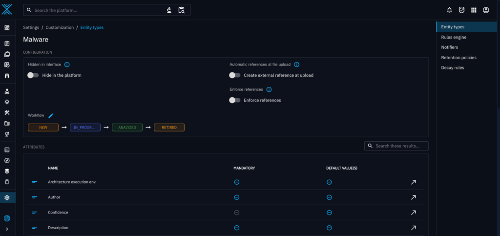
OpenCTI, as a platform for managing and analyzing cyber threat intelligence, relies heavily on structured data models to bring clarity and order to what can otherwise be a chaotic intelligence environment. One key aspect of this structure is the Knowledge object state. Every piece of intelligence—whether an Indicator, an Intrusion Set, a Campaign, or a Vulnerability—can be assigned a “state” that encapsulates its current status in the intelligence lifecycle.

Simply put, the state field signals the condition and maturity of the data at any given time. A Knowledge object might be “in-progress,” “observed,” “validated,” “retired,” or “depreciated,” depending on how you define your workflow. This classification helps ensure that all stakeholders—threat hunters, incident responders, vulnerability managers, and even executive decision-makers—understand how much confidence to place in a piece of intelligence and what actions to take next.
Why Does the State Matter?
1. Lifecycle Management:
Every piece of intelligence goes through several stages: discovery, evaluation, operationalization, reevaluation, and eventually retirement or depreciation. By applying a state, you can clearly communicate where in this lifecycle a particular entity resides. For example, a newly observed malware sample might initially be marked as “new” or “under analysis,” while a widely confirmed and highly relevant Indicator of Compromise (IOC) could be marked as “active.”
2. Confidence and Reliability:
Not all intelligence is created equal. Sometimes an IOC is based on a trusted source and thorough investigation, while other times it might stem from a less certain lead. By assigning states that reflect validation steps—such as “awaiting verification,” “tentatively confirmed,” or “fully validated”—you provide an at-a-glance understanding of data confidence. This allows downstream teams to prioritize their response actions and resource allocation accordingly.
3. Workflow Efficiency:
In a complex security ecosystem, multiple teams and tools interact with the intelligence repository. The state field helps streamline workflows by ensuring that different stakeholders know when and how to engage. For example, your threat hunting team might only focus on entities marked “ready for investigation,” while policy-makers might only be interested in entities with a state of “validated” or “strategically relevant.”
4. Archiving and Deprecation:
Intelligence that was once valuable may become outdated. An IOC that was crucial a year ago might no longer hold relevance, either because the threat actor has moved on or the vulnerability has been patched broadly. By properly using the state field to mark entities as “obsolete,” “retired,” or “depreciated,” you maintain a clean, up-to-date knowledge base. This ensures analysts can concentrate on current threats rather than sifting through outdated noise.
How to Define and Use State Fields Effectively

1. Align States With Your Organizational Workflow:
Start by mapping out your intelligence lifecycle. What are the steps intelligence takes from initial discovery to final retirement in your environment? Common examples might include: “New,” “Analyzing,” “Validated,” “Operational,” “Archived,” and “Deprecated.” Make sure every user of the platform understands these definitions.
2. Create a Clear Governance Model:
Assign responsibility for changing states to specific roles or teams. For instance, threat analysts might be empowered to move objects from “New” to “Analyzing” and eventually “Validated.” In contrast, intelligence leads or managers could be the only ones who can move objects into “Deprecated” status. This structure prevents confusion and maintains data integrity.
3. Document Your Criteria for State Transitions:
Clarity is key. For an object to move from “Analyzing” to “Validated,” define what conditions must be met—such as corroboration from multiple independent sources, internal testing or sandbox analysis, or confirmation from a trusted intelligence provider. By documenting these transition criteria, you ensure consistency and facilitate quicker decision-making.
4. Integrate State into Automation and Alerting:
Many organizations integrate OpenCTI with other security tools, such as SIEMs, SOAR platforms, or vulnerability management systems. Leverage the state field in these integrations. For example, you might configure your SOAR platform to trigger automated containment actions only when an IOC’s state changes to “Validated.” Similarly, your vulnerability management system might prioritize patching efforts for “High-risk, Validated” vulnerabilities over those still in “Under Review” states.
5. Review and Update Your States Regularly:
The threat landscape evolves constantly, and so should your definitions of states. Periodically review if your current state structure still makes sense. Perhaps you need additional granularity, or maybe some stages are redundant and slowing down processes. Agile refinement ensures that your state usage remains relevant and beneficial.
Real-World Use Cases
Phishing Indicators:
When a security team or tool first observes an indicator, it could be labeled as “New” until security analysts confirm its malicious nature. Once confirmed through sandboxing and correlation with known threat actors, it gets upgraded to “Active.” After the associated phishing campaign ceases, it can be marked “Inactive” or “Archived” so that downstream detection tools know to deprioritize it.


Malware Families:
A newly identified malware strain might initially be “In Analysis” while reverse engineers and threat analysts dissect its code. Once security practitioners understand it’s capabilities and indicators, it becomes “Validated.” Over time, if this strain falls out of use, you might mark it as “Historic,” indicating it’s still in the knowledge base for reference but not currently active in the wild.

Conclusion
The knowledge object state in OpenCTI is more than just another data field. It’s a cornerstone for structuring your threat intelligence lifecycle, conveying confidence levels, and facilitating informed decision-making.
By defining clear states, assigning roles and responsibilities, and integrating these states into your broader security ecosystem, you ensure that your threat intelligence remains relevant, actionable, and trustworthy. The result is a more efficient, transparent, and proactive security posture—one that allows you to stay ahead of the ever-evolving threats in cyberspace.
If you have any comment, question, feedback, connect with us on slack !
Read more
Explore related topics and insights